[A Cloud Guru, Linux Academy] Внедрение полного конвейера CI/CD [RUS, 2020]
08. Мониторинг
Запускаю локальный kubernetes кластер
$ kubectl get nodes
NAME STATUS ROLES AGE VERSION
master.k8s Ready control-plane,master 39h v1.20.1
node1.k8s Ready <none> 39h v1.20.1
node2.k8s Ready <none> 39h v1.20.1
Устанавливаю Helm3 на localhost.
$ mkdir ~/kubernetes-configs && cd ~/kubernetes-configs
01. Prometheus
$ vi prometheus-values.yml
alertmanager:
persistentVolume:
enabled: false
server:
persistentVolume:
enabled: false
$ helm search repo prometheus
$ kubectl create namespace prometheus
$ helm install prometheus \
-f prometheus-values.yml \
stable/prometheus \
--namespace prometheus
$ kubectl get pods -n prometheus
$ helm list -n prometheus
NAME NAMESPACE REVISION UPDATED STATUS CHART APP VERSION
prometheus prometheus 1 2021-01-12 15:11:13.92312402 +0300 MSK deployed prometheus-11.12.1 2.20.1
02. Grafana
$ vi grafana-values.yml
adminPassword: password
$ kubectl create namespace grafana
$ helm install grafana \
-f grafana-values.yml \
stable/grafana \
--namespace grafana
$ export POD_NAME=$(kubectl get pods --namespace prometheus -l "app=prometheus,component=server" -o jsonpath="{.items[0].metadata.name}")
$ kubectl --namespace prometheus port-forward $POD_NAME 9090
http://localhost:9090/graph
$ kubectl port-forward --namespace grafana service/grafana 3000:80
http://localhost:3000/
Add data source - Prometheus
Name: Prometheus
URL: http://prometheus-server.prometheus.svc.cluster.local
Save and test
Мониторинг кластера
http://grafana.com/dashboards/3131
Grafana -> + -> Import -> 3131
Мониторинг приложений
Разворачиваем приложение как в прошлый раз:
https://github.com/linuxacademy/cicd-pipeline-train-schedule-monitoring
$ cat << 'EOF' | kubectl apply -f -
apiVersion: v1
kind: Service
metadata:
name: train-schedule-service
annotations:
prometheus.io/scrape: 'true'
spec:
type: NodePort
selector:
app: train-schedule
ports:
- protocol: TCP
port: 8080
nodePort: 30002
---
apiVersion: apps/v1
kind: Deployment
metadata:
name: train-schedule-deployment
labels:
app: train-schedule
spec:
replicas: 2
selector:
matchLabels:
app: train-schedule
template:
metadata:
labels:
app: train-schedule
spec:
containers:
- name: train-schedule
image: linuxacademycontent/train-schedule:1
ports:
- containerPort: 8080
EOF
http://node1.k8s:30002/
http://node1.k8s:30002/metrics
Метрики работают!
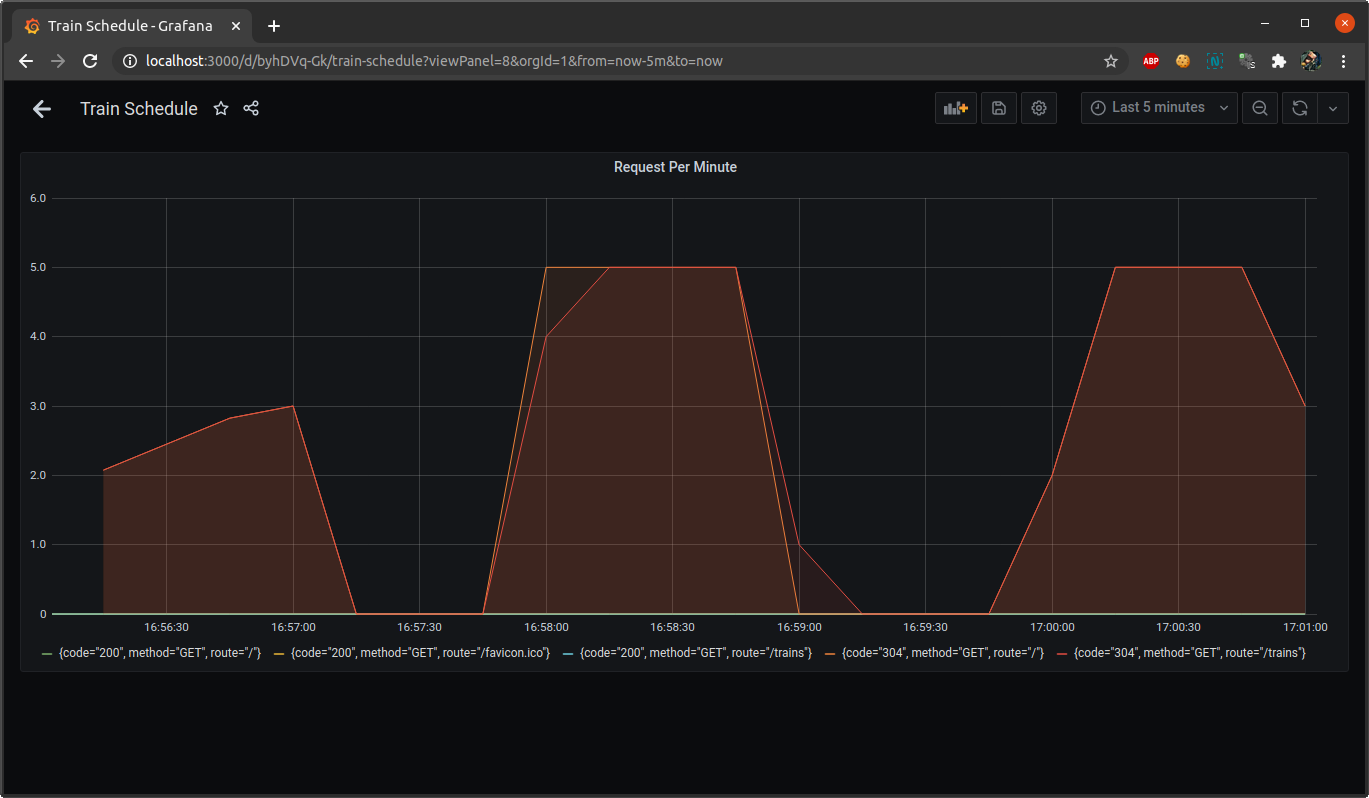
Grafana -> + -> Create -> Dashboard
sum(rate(http_request_duration_ms_count[2m])) by (service, route, method,code) * 60

Для алертов отдельная вкладка.
Документация Grafana по оповещениям:
http://docs.grafana.org/alerting/rules/
Удаляю созданные ресурсы
$ kubectl delete svc train-schedule-service
$ kubectl delete deployment train-schedule-deployment